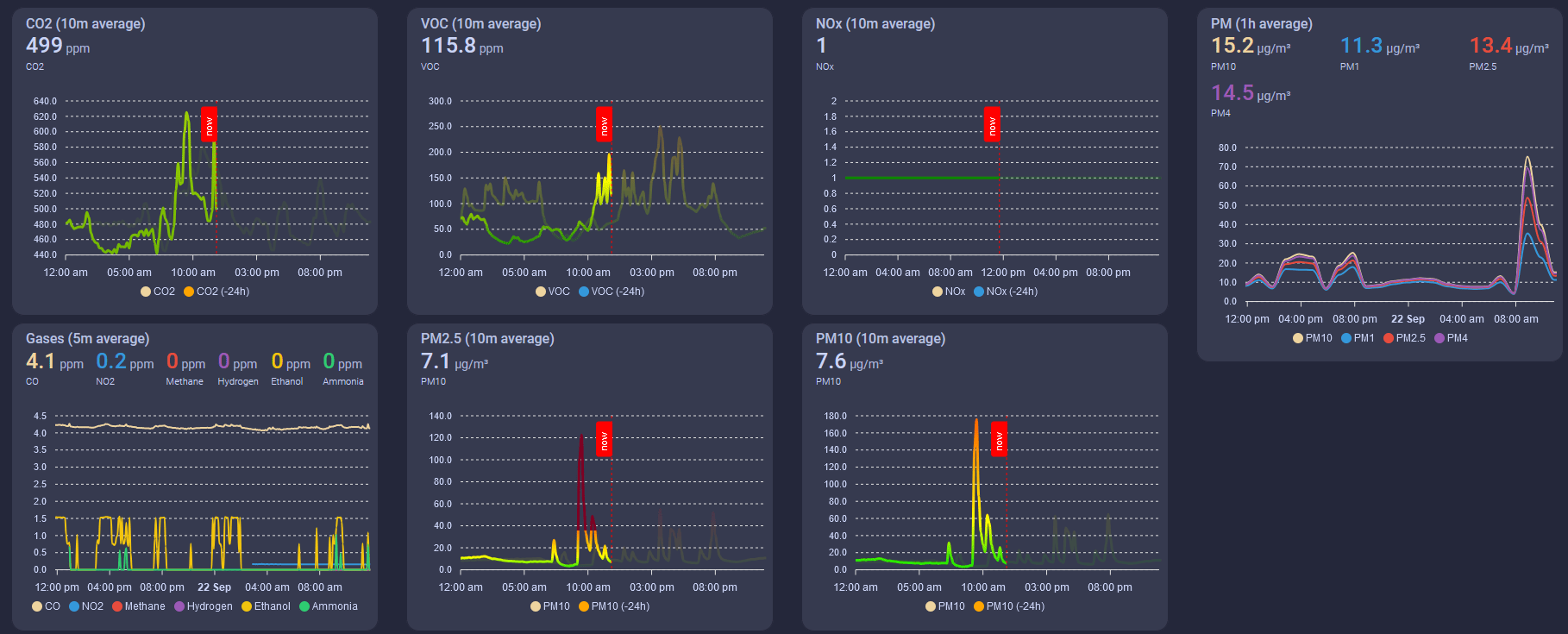
Firstof9's AIR-1 Apex Charts Dashboard¶
Firstof9 has created this beautiful responsive dashboard with Apexcharts-card custom card from HACS!
The colors will change as severity levels change for each of the sensors below.
This guide assumes you already have HACS installed. If you do not, please first install HACS.
First, you need to install apexcharts-card by going to the HACS tab and searching "apexcharts-card".
Once downloaded, it is ready to be used for dashboards!
Next, you need to edit the dashboards here.
WARNING YOU ARE ABOUT TO BE ABLE TO WIPE OUT ALL YOUR DASHBOARDS PROCEED WITH CAUTION.
You are entering an area where if you copy/paste to the wrong place you could delete other dashboards so please be careful!
Now choose "raw configuration editor"
Now you need to be VERY careful. You are editing all of your dashboards but we can avoid issues by scrolling to the very bottom and then copying and pasting the code seen below. (Picture below shows where we will paste the code) (Code below)
Be sure to change the entity ID to match your device or else the card will not work. You can find your entity ID by going to the ESPHome Device Builder and selecting the Edit option.
The easiest way to change all of the entity IDs in the code is by using AI (ChatGPT etc.) or by using a code editor like Visual Studio Code (VSC). In VSC you can Find (ctrl+f) the old ID and Replace (select the small arrow to toggle open the Replace box) it with your ID. Now you are ready to copy the code into the Raw configurator editor. (See code below)
VSC Find/Replace
This is the code!
- type: sections
max_columns: 3
title: Air Quality
path: air-quality
icon: mdi:air-filter
sections:
- type: grid
cards:
- type: custom:apexcharts-card
header:
show: true
title: PM (1h average)
show_states: true
colorize_states: true
series:
- entity: sensor.downstairs_air_sensor_pm_10_m_weight_concentration
name: PM10
stroke_width: 2
group_by:
func: avg
duration: 1h
show:
legend_value: false
- entity: sensor.downstairs_air_sensor_pm_1_m_weight_concentration
name: PM1
stroke_width: 2
group_by:
func: avg
duration: 1h
show:
legend_value: false
- entity: sensor.downstairs_air_sensor_pm_2_5_m_weight_concentration
name: PM2.5
stroke_width: 2
group_by:
func: avg
duration: 1h
show:
legend_value: false
- entity: sensor.downstairs_air_sensor_pm_4_m_weight_concentration
name: PM4
stroke_width: 2
group_by:
func: avg
duration: 1h
show:
legend_value: false
- type: custom:apexcharts-card
header:
show: true
title: PM10 (10m average)
show_states: true
colorize_states: true
graph_span: 24h
experimental:
color_threshold: true
span:
start: day
now:
show: true
label: now
color: red
series:
- entity: sensor.downstairs_air_sensor_pm_10_m_weight_concentration
name: PM10
stroke_width: 3
fill_raw: last
extend_to: now
show:
legend_value: false
header_color_threshold: true
group_by:
func: avg
duration: 10min
color_threshold:
- color: rgb(126,0,35)
value: 425
- color: rgb(143,63,151)
value: 355
- color: rgb(255,0,0)
value: 255
- color: rgb(255,126,0)
value: 155
- color: rgb(255,255,0)
value: 55
- color: rgb(0,228,0)
value: 0
- entity: sensor.downstairs_air_sensor_pm_10_m_weight_concentration
name: PM10
color: orange
opacity: 0.3
stroke_width: 3
fill_raw: last
show:
in_header: false
legend_value: false
offset: '-24h'
group_by:
func: avg
duration: 10min
color_threshold:
- color: rgb(126,0,35)
value: 425
- color: rgb(143,63,151)
value: 355
- color: rgb(255,0,0)
value: 255
- color: rgb(255,126,0)
value: 155
- color: rgb(255,255,0)
value: 55
- color: rgb(0,228,0)
value: 0
- type: grid
cards:
- type: custom:apexcharts-card
header:
show: true
title: PM2.5 (10m average)
show_states: true
colorize_states: true
graph_span: 24h
experimental:
color_threshold: true
span:
start: day
now:
show: true
label: now
color: red
series:
- entity: sensor.downstairs_air_sensor_pm_2_5_m_weight_concentration
name: PM2.5
stroke_width: 3
fill_raw: last
extend_to: now
show:
legend_value: false
header_color_threshold: true
group_by:
func: avg
duration: 10min
color_threshold:
- color: rgb(126,0,35)
value: 250.5
- color: rgb(143,63,151)
value: 150.5
- color: rgb(255,0,0)
value: 55.5
- color: rgb(255,126,0)
value: 35.5
- color: rgb(255,255,0)
value: 12.1
- color: rgb(0,228,0)
value: 0
- entity: sensor.downstairs_air_sensor_pm_2_5_m_weight_concentration
name: PM2.5
color: orange
opacity: 0.3
stroke_width: 3
fill_raw: last
show:
in_header: false
legend_value: false
offset: '-24h'
group_by:
func: avg
duration: 10min
color_threshold:
- color: rgb(126,0,35)
value: 250.5
- color: rgb(143,63,151)
value: 150.5
- color: rgb(255,0,0)
value: 55.5
- color: rgb(255,126,0)
value: 35.5
- color: rgb(255,255,0)
value: 12.1
- color: rgb(0,228,0)
value: 0
- type: custom:apexcharts-card
header:
show: true
title: CO2 (10m average)
show_states: true
colorize_states: true
graph_span: 24h
experimental:
color_threshold: true
span:
start: day
now:
show: true
label: now
color: red
series:
- entity: sensor.downstairs_air_sensor_co2
name: CO2
stroke_width: 3
fill_raw: last
extend_to: now
show:
legend_value: false
header_color_threshold: true
group_by:
func: avg
duration: 10min
color_threshold:
- color: '#FF0000'
value: 5000
- color: '#FFA500'
value: 2000
- color: '#FFFF00'
value: 1000
- color: '#008000'
value: 0
- entity: sensor.downstairs_air_sensor_co2
name: CO2
color: orange
opacity: 0.3
stroke_width: 3
fill_raw: last
show:
in_header: false
legend_value: false
offset: '-24h'
group_by:
func: avg
duration: 10min
color_threshold:
- color: '#FF0000'
value: 5000
- color: '#FFA500'
value: 2000
- color: '#FFFF00'
value: 1000
- color: '#008000'
value: 0
- type: grid
cards:
- type: custom:apexcharts-card
header:
show: true
title: VOC (10m average)
show_states: true
colorize_states: true
experimental:
color_threshold: true
graph_span: 24h
span:
start: day
now:
show: true
label: now
color: red
series:
- entity: sensor.downstairs_air_sensor_sen55_voc
name: VOC
stroke_width: 3
show:
legend_value: false
header_color_threshold: true
extend_to: now
fill_raw: last
group_by:
func: avg
duration: 10min
fill: last
color_threshold:
- color: '#FF0000'
value: 400
- color: '#FFA500'
value: 250
- color: '#FFFF00'
value: 150
- color: '#008000'
value: 0
- entity: sensor.downstairs_air_sensor_sen55_voc
name: VOC
opacity: 0.5
stroke_width: 3
fill_raw: last
show:
in_header: false
legend_value: false
offset: '-24h'
group_by:
func: avg
duration: 10min
fill: last
color_threshold:
- color: '#FF0000'
value: 400
- color: '#FFA500'
value: 250
- color: '#FFFF00'
value: 150
- color: '#008000'
value: 0
- type: custom:apexcharts-card
header:
show: true
title: NOx (10m average)
show_states: true
colorize_states: true
experimental:
color_threshold: true
graph_span: 24h
span:
start: day
now:
show: true
label: now
color: red
series:
- entity: sensor.downstairs_air_sensor_sen55_nox
name: NOx
show:
legend_value: false
header_color_threshold: true
stroke_width: 3
fill_raw: last
extend_to: now
group_by:
func: avg
duration: 10min
color_threshold:
- color: '#FF0000'
value: 300
- color: '#FFA500'
value: 150
- color: '#FFFF00'
value: 20
- color: '#008000'
value: 0
- entity: sensor.downstairs_air_sensor_sen55_nox
name: NOx
opacity: 0.5
stroke_width: 3
fill_raw: last
show:
in_header: false
legend_value: false
offset: '-24h'
group_by:
func: avg
duration: 10min
color_threshold:
- color: '#FF0000'
value: 300
- color: '#FFA500'
value: 150
- color: '#FFFF00'
value: 20
- color: '#008000'
value: 0
- type: conditional
conditions:
- condition: or
conditions:
- condition: numeric_state
entity: sensor.downstairs_air_sensor_nitrogen_dioxide
above: 0
- condition: numeric_state
entity: sensor.downstairs_air_sensor_methane
above: 0
- condition: numeric_state
entity: sensor.downstairs_air_sensor_hydrogen
above: 0
- condition: numeric_state
entity: sensor.downstairs_air_sensor_ethanol
above: 0
- condition: numeric_state
entity: sensor.downstairs_air_sensor_carbon_monoxide
above: 0
- condition: numeric_state
entity: sensor.downstairs_air_sensor_ammonia
above: 0
card:
type: custom:apexcharts-card
header:
show: true
title: Gases (5m average)
show_states: true
colorize_states: true
series:
- entity: sensor.downstairs_air_sensor_carbon_monoxide
name: CO
stroke_width: 2
group_by:
func: avg
duration: 5m
show:
legend_value: false
- entity: sensor.downstairs_air_sensor_nitrogen_dioxide
name: NO2
stroke_width: 2
group_by:
func: avg
duration: 5m
show:
legend_value: false
- entity: sensor.downstairs_air_sensor_methane
name: Methane
stroke_width: 2
group_by:
func: avg
duration: 5m
show:
legend_value: false
- entity: sensor.downstairs_air_sensor_hydrogen
name: Hydrogen
stroke_width: 2
group_by:
func: avg
duration: 5m
show:
legend_value: false
- entity: sensor.downstairs_air_sensor_ethanol
name: Ethanol
stroke_width: 2
group_by:
func: avg
duration: 5m
show:
legend_value: false
- entity: sensor.downstairs_air_sensor_ammonia
name: Ammonia
stroke_width: 2
group_by:
func: avg
duration: 5m
show:
legend_value: false
layout_options:
grid_columns: 4
grid_rows: 6
Now click save in the top right and remember to not hit any buttons or make any other edits before saving!
Finally hit "done" in the top right.
Hit F5 on your keyboard or refresh your browser and then look for your new "Air Icon" as a new dashboard option and click on it!
Lastly, we do want to thank firstof9 for creating this dashboard and sharing it.









